1、如何优化您的网站以获得最大的SEO潜力评估
一旦您找到了具有SEO潜力的利基市场,您就需要确保您的网站中定位的关键词排名尽可能高。
因为,正如我们在上一节中看到的,您可以通过提高排名来增加点击率和流量。
以下是三个提升关键词排名的方法:
01、诊断您的网站
通过修复任何网站错误,您可以让网站更有机会获得更高排名。
执行网站诊断,可以帮您发现页面上所存在的可能影响排名的页面Onpage问题和技术问题。
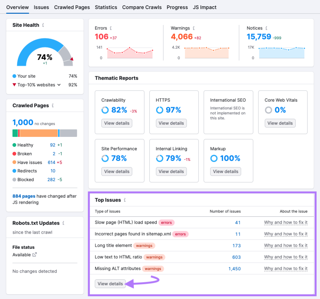
首先,打开 Semrush 的Site Audit工具,点击Create Project来创建一个项目。

然后,您将根据要抓取的页面数量、允许/禁止哪些 URL 等配置网站诊断设置。
然后点击Start Site Audit。

等网站抓取完成后,您将看到包含不同洞察的报告。建议查看Top Issues部份,以发现需要您立即处理的问题,点击View details以了解有关问题的更多信息。

然后点击每个错误以获取更多信息。你还可以点击Why and how to fix it来获取修复每个错误的提示。

修复这些错误可确保用户在您的网站上获得良好的体验,并有助于确保搜索引擎可以抓取您的网站以了解网站内容。
02、建设高质量外链
外链是来自其他网站的指向您网站的链接,搜索引擎将外链视为信任投票。
拥有来自高质量网站的外链可以帮助您获得更高排名,因为搜索引擎可能会认为您的网站更值得信赖。
高质量、值得信赖的网站更易获得高竞争难度的关键词排名。 因此,随着时间的推移而不断建设高质量的外链势在必行。
通过使用Semrush的Backlink Gap工具,可以分析竞争对手的外链数据。
输入您和竞争对手的域名,然后点击Find prospects。

这会向您展示哪些域名链接到您的竞争对手,但没有链接到您的网站。

如果您单击下拉菜单,可以看到链接到竞争对手的确切页面。

仔细浏览这些内容,直到找到可以获取外链的页面。
随着时间的推移,外链建设可以帮助提高您的排名。这可以增加您网站的自然流量,最大限度地发挥您的 SEO 潜力。
03、优化页面内容
您需要优质的内容才能在搜索结果中排名靠前。但有时候,如何创建对读者有价值的内容是非常难的。
Semrush 的 SEO Writing Assistant可以助您一臂之力,告诉您如何优化内容才能获得更高排名。
首先,点击 Analyze new text。

输入您要分析的内容的关键词,然后点击Get recommendations。

您可以直接在编辑器中编写内容、或从 URL 导入,亦或粘贴现有博客文章内容来进行重写和改进。
SEO Writing Assistant将基于内容可读性、SEO优化情况、内容原创性和语气对您的内容进行打分,并为您提供改进每个维度的建议。

这些提示有助于确保您的内容能够同时针对读者和搜索引擎进行相应优化。
如果您在内容写作上有遇到任何困难,也可以使用Smart Writer来帮助您改写和撰写内容。

2、使用 Semrush 预测网站SEO 潜力
当您拥有正确的工具时,预测网站或利基市场的 SEO 潜力是非常容易的。
使用 Semrush 的Keywords Overview工具,您可以分析您想要获得排名每个关键词的难度、数量等。
而借助Site Audit、Backlink Analysis和 SEO Writing Assistant等工具,可以确保您的网站获得良好排名的最佳机会。

Copyright © 2026 深圳市环创网络技术有限公司版权所有
粤ICP备17073372号